座機:027-87580888
手機:18971233215
傳真:027-87580883
郵箱:didareneng@163.com
地址: 武漢市洪山區魯磨路388號中國地質大學校內(武漢)
華北地區山西忻州某溫泉康養項目溫泉水系統設計案例
文章來源:地大熱能 發布作者: 發表時間:2025-02-11 16:47:20瀏覽次數:3322
隨著溫泉康養旅游的興起,某溫泉康養項目作為新興的溫泉旅游目的地,對于溫泉水系統設備配置與效能優化提出了更高要求。根據項目的實際情況,為確保用戶的舒適度以及落實最大化的技能設計理念,通過多種技術的比較和對當地地熱資源的挖掘,對于溫泉水系統設計,采用熱驅動溶液除濕熱泵空調,一方面可以達到除濕兼帶去異味的效果,確保用戶舒適度, 同時由于除濕技術不同于冷凍除濕,需要的冷量較少,可以節約電能,實現節能效果;采用地熱水驅動再生,不消耗其他能源。地熱梯級利用+水源熱泵取熱供熱系統,充分利用現有地熱資源,來降低運行費用,實現節能效果。
0引言
項目地位于忻州城區北部的某景區內。景區東西長度約為4.57公里,主要以水域景觀為主線,以生態資源為核心。這個景區集綠色觀光、溫泉康養和親水休閑于一體,被譽為城市氧吧。該項目所在地擁有豐富的地熱資源和淺層埋藏。地下熱水溫度為60℃,每井出水量為 55立方米/小時。溫泉中富含氡氣、鍶、偏硅酸、硫化氫、氟等20多種礦物質微量元素。據研究顯示,溫泉對心血管疾病、風濕性疾病、神經類疾病和各類骨關節炎癥等具有良好的輔助治療效果。這也為溫泉水系統的設備配置與性能優化奠定良好基礎。
1溫泉水系統能效分析
1.1地熱開發方向
當前,國家鼓勵大力開發地熱資源,并在十三五規劃中提出地熱能開發的相關政策,并堅持“取熱不取水”的原則,也為這個溫泉康養項目溫泉水系統的優化建設提供了先決條件。
結合某溫泉康養項目的實際情況,本次針對溫泉水系統的開發采用梯級利用的方式,并搭配水源熱泵系統做出改進,以提高溫泉水的利用效率。具體的利用流程如圖1所示。
在打造溫泉井的基礎上,通過溶液除濕機組熱驅動除濕、高溫用水(泡池)加熱、生活熱水加熱,實現高溫用熱區域的加熱,確保溫度達到80~60℃;中低溫用熱區域則通過戲水泳池區域及低溫區補水加熱、維溫以及地板和空調供暖的方式,確保溫度在60℃以下;低溫用熱區域則通過水熱熱泵取熱和地板、空調供暖的方式,保持溫度在40~20℃;最后,回灌井的溫度口在20℃以下。
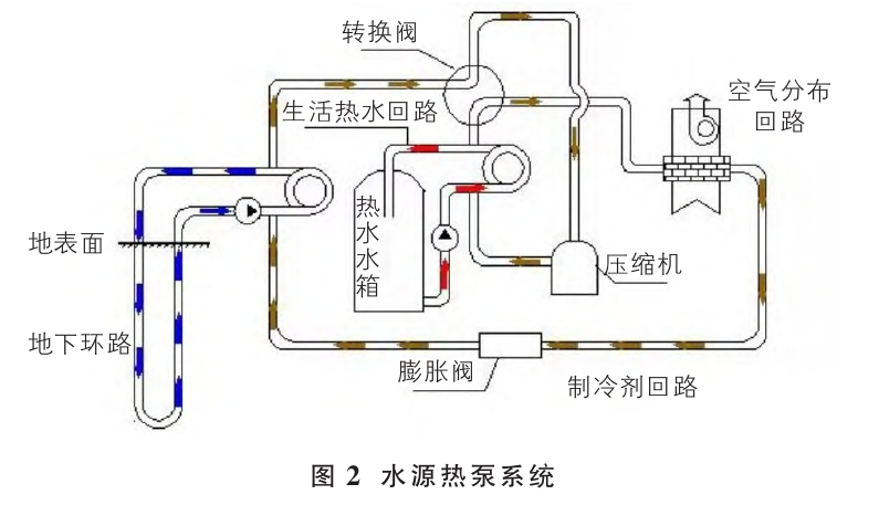
水源熱泵系統的組成如圖2所示,組成該系統的三大系統分別為能量采集系統、能量提升系統以及能量釋放系統。水源熱泵系統的工作原理基于地球表面水體(如地下水、地表水等)所蘊藏的太陽能資源。這些水體在一年四季中相對穩定地保持一定的溫度,因此可以作為一種可再生能源來使用。水源熱泵系統通過利用這些水體的溫度,實現能量的采集、提升和釋放,從而滿足建筑物的供暖和制冷需求。能量采集系統是該系統的核心部分,主要由熱泵機組和水源側換熱器組成。
熱泵機組通過工質循環,從水源側換熱器中吸收熱量或放出熱量,從而實現能量的采集。水源側換熱器則負責將熱泵機組與水體進行熱交換, 使工質得以從水體中吸收或放出熱量。能量提升系統則負責將采集到的能量進行提升,以滿足建筑物的供暖和制冷需求。該系統主要由空氣側換熱器組成,空氣側換熱器通過與室內空氣進行熱交換,將熱泵機組中的工質所攜帶的熱量或冷量傳遞給室內空氣,從而實現室內溫度的調節。 能量釋放系統則是將經過能量提升后的工質進行冷卻或加熱,以便再次進行能量采集。該系統主要由冷卻塔或輔助熱源組成,用于將工質恢復到初始狀態,為下一次能量采集做好準備。
1.2熱量計算
溫泉應用于生活熱水供應及泡池溫度維持。首先, 60℃的高溫溫泉水經過板式換熱器進行熱交換,降溫至 52℃。換出的熱量作為生活熱水加熱系統的熱源,可利用的熱量達到500kW。部分經過換熱后的尾水用于泡池補水。另一部分尾水則通過換熱器進行二次熱交換,轉化為 8/15℃的低溫水,作為水源熱泵的水源。利用水源熱泵對泡池循環加熱系統的熱媒進行加熱,熱媒的供回水溫度為 60/50℃,供熱量為2440kW。在夏季,水源熱泵為空調系統提供冷凍水,供冷量約為2200kW,大致可滿足2.2萬平方米的制冷需求。
假設,每天將100m3的水升溫至45℃,則對應所需的熱量為Q計算如下:
由此,假設溫泉水系統的流量為55m3/h,初始溫度為 60℃,最終溫度為12℃。按照上述計算公式,得出溫泉可用總熱量為3000kW。總熱量相關數據見表1。
將60℃的高溫溫泉水經板式換熱器換熱后降溫至 52℃,換出的熱量作為生活熱水加熱系統的熱源,可用熱量為500kW。經一級提取熱量后的溫泉水水溫降至52℃, 其中一部分溫泉水作為泡池循環補水,補水量為10m3/h, 剩余溫泉水經二次板式換熱器換出15/8℃的低溫水作為水源熱泵的水源,通過水源熱泵對泡池循環加熱系統的熱媒進行加熱,熱媒溫度為60/50℃,溫泉水水溫由51℃降至 12℃時可提取熱量為2000kW。選兩臺61XW-320B1型水源熱泵,單臺輸入功率為244.3kW(電量),制熱量為 1220kW,兩臺總制熱量為2440kW,可滿足泡池循環加熱用熱量。
2溫泉水系統經濟性分析
在某溫泉康養項目溫泉水系統梯級系統的開發中,設備包括水源熱泵、換熱器、循環泵等多種設備,且前期的投資費用約為340.5萬元。相應的計算依據為:①電價按0.5元/kW·h。②燃氣熱值按35590kJ/Nm3,燃氣鍋爐效率按95%計,燃氣價格按2.60元/Nm3。③滿足用戶全年各季節的用熱量。④冬季運營時間:12h滿負荷運行。綜合對比情況如表2所示。
按照每天運行12小時,0.5元/kW·h的運行情況來計算本系統運行費用中的水源熱泵電費,發現全年總費用為 74.94萬元。能源費用情況如表3所示。
從經濟性的角度來看,梯級利用系統在某溫泉康養項目中具有顯著的優勢。通過合理地利用溫泉水的熱量,結合水源熱泵等技術手段,不僅實現了能量的高效采集和利用,還大大降低了系統的運行費用。與傳統的多聯機+空氣源熱泵+鍋爐方案相比,梯級利用系統不僅減少提取熱量/功率 kJ/h kW了設備的總造價,而且在運行過程中能夠節約大量的電費。據計算,全年可節約電費高達30萬元,這對于項目的長期運營來說,無疑是一筆可觀的節約。此外,梯級利用系統還具有良好的環保效益。通過充分利用溫泉水的熱量, 減少了對傳統能源的依賴,從而降低了溫室氣體排放和環境污染。這符合當前社會對于綠色、低碳、可持續發展的要求,也為某溫泉康養項目贏得了良好的社會聲譽和市場競爭力。
設備方案經濟對比表如表4所示。
循環恒溫系統下的耗水量為490m3/d;熱回收系統下的耗水量為776m3/d。與熱回收系統相比,梯級系統采用回灌技術,實現“取熱不取水”的要求,每天可節約280m3溫泉水,水費按13.5元/m3計,則可節約水費3780元/d,全年可節約水費約為138萬元。總的來看,采用地熱梯級利用系統時,每年可節約電費30萬元,水費138萬元,兩項總計共可節約運行費用168萬元/年。
綜合來看,傳統熱回收系統下要實現溫泉水系統的應用需要配置兩個大的水箱,而優化后的梯級利用系統下則不需要配置水箱也能實現。且建設費用與運營費用也有較大的區別,梯級利用系統下的溫泉項目開發不僅可以節約電費,也可以節約水費,并實行更加精細化的節水措施,達到節約水資源的目的。
3溫泉水系統配置要點
在溫泉水系統的配置中,有幾個關鍵要點需要注意。 首先,要確保水源熱泵的選擇與溫泉水的特性相匹配,以達到最佳的加熱效果。同時,換熱器的設計也需要考慮到溫泉水的水質和溫度,以確保熱量傳遞的高效性。其次, 循環泵的選擇對于保證系統穩定運行至關重要,需要根據溫泉水的流量和壓力來合理選型。此外,系統的自動化控制也是不可忽視的一環,通過智能化的控制系統可以實現系統的自動調節和監控,提高運行效率和安全性。在實際操作中,還需要注意設備的維護和保養,定期檢查和更換易損件,以確保系統的長期穩定運行。同時,對于溫泉水的回灌技術也需要特別關注,通過科學的回灌方式可以實現溫泉水資源的可持續利用,保護生態環境。最后,在溫泉水系統的經濟性分析中,需要綜合考慮設備的投資成本、運行費用以及節能減排等因素,選擇最優的方案。通過合理的配置和運營,可以實現溫泉水系統的高效、節能、環保運行,為溫泉康養項目提供優質的溫泉水資源。
4結論
綜上所述,某溫泉康養項目的溫泉水系統設計方案充分考慮了地熱資源的梯級利用和節能減排的理念。通過采用熱驅動溶液除濕熱泵空調、地熱水驅動再生等技術手段實現了對地熱資源的最大化利用,提高了系統的運行效率并降低了項目的運行成本。同時該系統還充分考慮了用戶的舒適度,為用戶提供了高品質的溫泉服務。這一設計方案的實施不僅為項目的可持續發展提供了有力保障, 還為社會的環保事業做出了積極貢獻。
上一篇 > 某科技園項目中深層地熱替代天然氣鍋爐供熱技術








